В разделе Дашборд собраны показатели работы кинотеатра. Чтобы перейти в раздел, нажмите значок на левой боковой панели.

Данные в разделе организованы в формате виджетов:
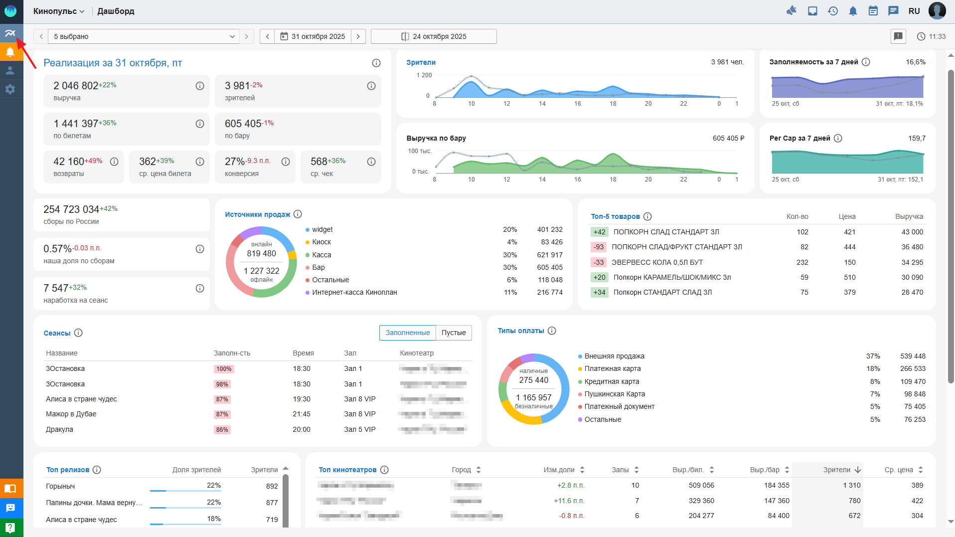
Чтобы выбрать кинотеатр, дату и период сравнения данных, используйте кнопки верхней панели:
Выбор кинотеатра — выберите из списка кинотеатр, информация о котором вам нужна. В списке выводятся все подключённые кинотеатры, для которых есть подписка. Если доступен только один кинотеатр, в заголовке отображается его название, опция выбора недоступна. Для каждого кинотеатра в списке указывается: полное название кинотеатра, город, количество залов. По умолчанию выбрано Все кинотеатры.
Локальное время кинотеатра — если часовой пояс кинотеатра отличается от часового пояса пользователя, в списке выбора кинотеатров рядом с названием кинотеатра указывается его местное время. Например, если букер находится в Москве, а кинотеатр, с которым он работает — в Красноярске, в списке будет указано:

Выбор даты — с помощью календаря выберите дату/период, аналитику за которую(ый) хотите получить. Это может быть день, период в рамках одного месяца, месяц. Временной интервал не должен превышать 31 день. Можно получить данные о предпродажах, выбрав будущую дату. По умолчанию используется текущий день.
Чтобы перейти к предыдущему или следующему дню, нажмите значки < или > соответственно.
Чтобы задать дату/период, выберите режим календаря Обычный. Чтобы задать месяц — режим Месяц. В шапке календаря выводится выбранная дата/период. Например: 27-30 ноя 2025.

Период сравнения — выберите дату, период или месяц, данные за которые хотите сравнить с текущими показателями.

Обратная связь – если у вас есть идеи, как улучшить Кинопульс, нажмите иконку –

.
В открывшемся окне запишите свое предложение и нажмите Сохранить.
Время последнего изменения — на странице справа вверху показано время последнего обновления данных в дашборде. Например, 22:27.
Посмотреть видеоурок о том, как анализировать данные дашборда, можно на странице Видеоуроки по Кинопульсу.